13652553495
当前位置:首页 >> 资讯中心 >> 公司动态

公司动态

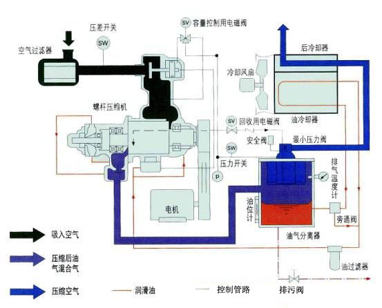
开山永磁变频空压机螺杆转子的工作原理

作者: 永磁变频空压机来源: 时间:2017-12-22 06:03:06
   开山永磁变频空压机螺杆转子的工作原理:
    螺杆压缩机的工作循环可分为进气,压缩和排气三个过程。
    随着转子旋转,每对相互啮合的齿相继完成相同的工作循环。
    1、进气过程:转子转动时,阴阳转子的齿沟空间在转至进气端壁开口时,其空间最大,此时转子齿沟空间与进气口的相通,因在排气时齿沟的气体被完全排出,排气完成时,齿沟处于真空状态,当转至进气口时,外界气体即被吸入,沿轴向进入阴阳转子的齿沟内。当气体充满了整个齿沟时,转子进气侧端面转离机壳进气口,在齿沟的气体即被封闭。
    2、压缩过程:阴阳转子在吸气结束时,其阴阳转子齿尖会与机壳封闭,此时气体在齿沟内不再外流。其啮合面逐渐向排气端移动。啮合面与排气口之间的齿沟空间渐渐件小,齿沟内的气体被压缩压力提高。
    3、排气过程:当转子的啮合端面转到与机壳排气口相通时,被压缩的气体开始排出,直至齿尖与齿沟的啮合面移至排气端面,此时阴阳转子的啮合面与机壳排气口的齿沟空间为0,即完成排气过程,在此同时转子的啮合面与机壳进气口之间的齿沟长度又达到最长,进气过程又再进行。 
空压机工作原理
风霸空压机联系方式

tag关键词标签 开山空压机,永磁变频,工作原理

文章链接:/gsdt/199.html

版权声明:凡来源东莞风霸空压机的图文等稿件以及视频等相关资料,网站未经本站允许不得转载、链接或以其他形式复制。

本文分享:

62.9K
本站关键词:开山空压机,永磁变频空压机,节能螺杆机,螺杆式空压机,东莞空压机
Copyright © 2016-2023 Betway·必威(西汉姆联)官方网站-WestHam United All Rights Reserved. 电话:13652553495 
地址:广东·东莞市桥头镇东深路桥头段851号
技术支持:利瑞网络 网站备案:粤ICP备13063187号
欢迎光Betway必威西汉姆联全系列螺杆式空压机网站!